Monitoring¶
Pour surveiller le raspberry pi je vais utiliser le combo prometheus avec grafana
Prometheus : installation et configuration¶
Prometheus est présent dans les dépôts de rasbian, du coup :
Il faut bien penser à demarrer le service
et vérifier son statut
La sortie devrait ressembler à ça
systemctl status prometheus
● prometheus.service - Monitoring system and time series database
Loaded: loaded (/lib/systemd/system/prometheus.service; enabled; preset: enabled)
Active: active (running) since Sun 2024-08-25 19:28:48 BST; 1 week 1 day ago
Docs: https://prometheus.io/docs/introduction/overview/
man:prometheus(1)
Pour vérifier le fonctionnement de prometheus vous pouvez regarder avec un navigateur internet : adresse du serveur:9090/

Amusez-vous avec, faites des graphes, des alarmes en fonction de ce que vous voulez surveiller.
Grafana : installation et configuration¶
Pourquoi utiliser grafana, prometheus fait déjà des graphes ? Imaginer que vous devez surveiller plusieurs serveurs, l'un sur aws, l'autre sur gpc, un avec prometheus, un autre sur zabbix. (franchement pourquoi faire simple quand on peut faire compliqué?). Chacun a son petit utilitaire de monitoring, mais vous voulez tous les surveiller sur un seul tableau de bord. Installation sur le PI: Pas de dépôt rasbian, il faut en rajouter un. Il y a un tuto en anglais ici.
Pour les autres, grafana est dispo dans les dépôts de Debian, Fedora et Manjaro (votre distribution doit certainement l'avoir.) Pour les non-anglophones voilà la procèdure:
- Ajouter une clé de dépôt:
sudo mkdir -p /etc/apt/keyrings/
wget -q -O - https://apt.grafana.com/gpg.key | gpg --dearmor | sudo tee /etc/apt/keyrings/grafana.gpg > /dev/null
- Ajouter le dépôt de grafana
echo "deb [signed-by=/etc/apt/keyrings/grafana.gpg] https://apt.grafana.com stable main" | sudo tee /etc/apt/sources.list.d/grafana.list
- Installer grafana à partir du dépôt :
- Activer le service
- Démarrer le service
Vous n'avez plus qu'à taper l'adresse de votre serveur et ajouter le port 3000. Alors l´identifiant par défaut sont admin mot de passe admin. (Je vous conseille de changer.)

Une fois connecté, cliquez sur connection puis sur add a new connection puis cherchez prometheus.

Configurez la connection de prometheus avec vos paramètres (j'ai caché l'adresse IP de mon serveur):

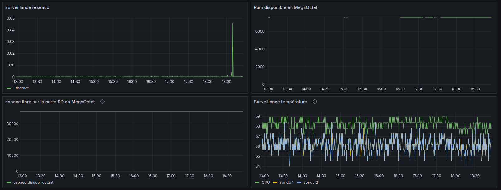
Maintenant vous pouvez créer un dashboard et sélectionnez/configurez les graphiques.

En fonction de vos besoins, vous pouvez créer plus ou moins de graphiques. Par exemple : le trafic réseaux, la ram, les températures CPU et autres, la place restante sur le disque dur :

Si vous avez des ordinateurs sous windows, vous pouvez utiliser cet agent : OhmGraphite
Vous pouvez aussi connecter des fichiers csv, excel pour faire un peu de data.